Официальное опубликование правовых актов
ОФИЦИАЛЬНОЕ ОПУБЛИКОВАНИЕ
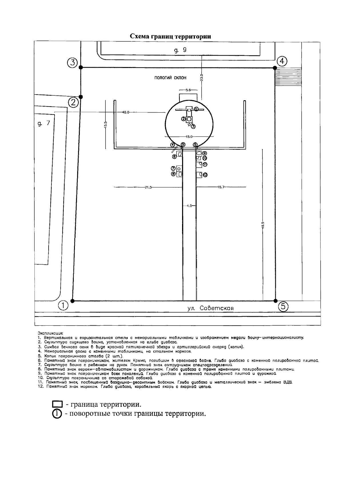
Приказ Министерства культуры Республики Крым от 21.11.2025 № 742-ОКН
"Об утверждении границ территории, режимов использования земель в границах территории объекта культурного наследия регионального значения "Памятник в честь воинов-интернационалистов", 2009 год, расположенного по адресу: Республика Крым, г. Бахчисарай, ул. Советская"
(Зарегистрирован 27.11.2025 № 3003)
Номер опубликования: 9101202512010011
Дата опубликования: 01.12.2025
Страница №4 из 5:
Увеличить